Ein blindes Huhn findet auch mal ein Korn.
So wird es dir mit deinen Google-Rankings ergehen, wenn du keine Keyword-Tools nutzt. Keyword-Tools sind essenziell und unverzichtbar für jeden SEO-Werkzeugkasten.
Das Problem:
Es gibt hunderte verschiedene Tools zur Keyword-Recherche auf dem Markt. Wer soll sich da zurechtfinden?
Die gute Nachricht:
Du brauchst nicht auf eigene Faust herauszufinden, welche davon gut sind! Denn ich habe in meinen 14 Jahren als SEO extrem viele Tools ausprobiert. Von kostenlos bis mehrere hundert Euro im Monat.
In diesem Artikel stelle ich dir die Keyword-Tools vor, bei denen ich hängen geblieben bin. Tools, mit denen ich schon etliche großartige Keywords gefunden habe und die ich mitunter seit Jahren für die Recherche nutze.
- Für Einsteiger empfehle ich den KWFinder (ab 49 $ pro Monat) oder SE Ranking (ab 55 $ pro Monat) – beide bieten Suchvolumen, Konkurrenzanalyse und SERPs.
- Google-Tools wie der Keyword-Planer, Search Console und Trends sind kostenlos, zeigen aber teils nur ungenaue Suchvolumina oder benötigen eine aktive Ads-Kampagne.
- Profi-Tools wie ahrefs und Semrush bieten riesige Keyword-Datenbanken und tiefe Analysen, kosten aber ab 129 $ pro Monat aufwärts.
1. Google-Tools
Warum in die Ferne schweifen?
Google selbst bietet großartige Tools zur Keyword-Recherche und -Analyse an. Und das komplett kostenlos!
1.1 Google Trends

Bei Google Trends kannst du sehen, wie oft in welchem Land und welcher Region Keywords von Google-Nutzern eingegeben werden.
Das Recherche-Tool eignet sich sehr gut, um saisonale und regionale Schwankungen bei Keywords zu ermitteln. Oder um abzuschätzen, ob das Suchvolumen für ein Keyword sinken oder steigen wird.
Zur Beobachtung der eigenen Marke ist es ebenfalls super (wie du im Screenshot oben sehen kannst).
Ein großer Minuspunkt:
Das Interesse an bestimmten Keywords wird leider nicht in absoluten, sondern nur in relativen Werten zum totalen Suchaufkommen dargestellt.
1.2 Google Search Console

Die Search Console (ehemals Google Webmaster Tools) ist nicht nur ein wichtiges Tool, um SEO-Fehler auf deiner eigenen Website zu finden und Google dabei zu helfen, deine Website besser zu crawlen und zu indexieren.
Sie lässt sich auch sehr gut für Keyword-Recherche und -Monitoring nutzen!
So werden für jede Website Keywords mit Ranking, Impressionen, Klickrate und Klickzahlen angezeigt. Dadurch kannst du großartige neue Keywords finden, für die du noch nicht rankst oder noch besser ranken könntest.
Warum das wichtig ist?
Bestehende Inhalte zu optimieren bringt dir oft schneller und einfacher Resultate als neue Inhalte zu schreiben!
Kurzum:
Die Google Search Console ist ein absolutes Must-Have für jede Website.
1.3 Google Ads Keyword-Planer

Der Google Ads Keyword-Planer (ehemals Google Adwords Keyword Tool) war jahrelang das Standard-Tool für Keyword-Recherche.
Leider ist er als solches nur noch bedingt brauchbar.
Denn seit August 2016 wird bei den Keyword-Ideen nur noch die exakte Anzahl an monatlichen Suchanfragen für Keywords angezeigt, wenn du eine aktive Ads-Kampagne hast.
Wenn du keine aktive Kampagne hast, wirst du mit ungefähren Größenordnungen von 10 - 100, 100 - 1.000, 1.000 - 10.000 etc. abgespeist (im Bild rosa markiert):

Auch wird das Suchvolumen von Keywords (z. B. Singular und Plural) in Gruppen zusammengefasst, was das Suchvolumen noch ungenauer werden lässt. Das heißt, dass für keyword tool, keyword tools oder keywordtool jeweils dasselbe Suchvolumen angezeigt würde.
Du kannst allerdings mit dem Google Keyword-Planer ein wenig tricksen, um dir genauere Suchvolumina für ein Keyword anzeigen zu lassen.
Dazu wählst du es über die Checkbox in den Keyword-Ideen aus und fügst es oben zu einem Plan hinzu.
Dann gelangst du zur Planübersicht. Dort wählst du oben rechts als Zeitraum ein Jahr aus (im Beispiel der 13. Dez. 2018 bis 12. Dez. 2019):

Anschließend teilst du die angezeigten Impressionen (1200) durch 12 und erhältst 100 Impressionen. Das heißt keywordtool hat etwa 100 monatliche Suchanfragen.
Ich empfinde diesen Prozess jedoch als zu umständlich. Zudem darf man nie vergessen, dass es sich um Impressionen von Werbeanzeigen und nicht von Suchanfragen an sich handelt, was nicht 100 % deckungsgleich ist.
Ich rate dir deshalb dazu, stattdessen den KWFinder zu nutzen (siehe weiter unten).
1.4 Google Suggest

Google Suggest, auch Google Autocomplete genannt, ist kein eigenständiges Tool, sondern eine Funktion in der Google-Suche.
Gib einfach ein Keyword bei Google ein und du bekommst automatisch weitere Keyword-Vorschläge angezeigt.
Weiter unten auf der Suchergebnis-Seite zeigt Google ebenfalls ähnliche Suchanfragen an:

2. Klassische Keyword-Tools
Ein „klassisches Keyword-Tool“ sollte auf keinen Fall in deinem SEO-Werkzeugkasten fehlen!
Darunter verstehe ich ein Tool, das nicht nur Keyword-Ideen für ein vorgegebenes Thema anzeigt, sondern auch wichtige Eigenschaften dieser Keywords, wie Suchvolumen, Suchvolumen-Trends, CPC, Konkurrenz und die dazugehörigen Suchergebnisse.
2.1 KWFinder

Der KWFinder (kurz für Keyword Finder) ist jetzt seit 2014 mein Standard-Tool zur Keyword-Recherche.
Und das nicht ohne Grund:
Er zeigt nicht nur ähnliche Keywords oder Autocomplete-Vorschläge mit Suchvolumen, Trends und CPC an, sondern zu jedem Keyword auch die dazugehörigen Suchergebnisse an.
Die Benutzeroberfläche ist modern, übersichtlich und lässt sich als eins der wenigen Tools auch hervorragend auf dem Smartphone nutzen, womit es sich super dafür eignet, um „mal schnell ein Keyword zu checken.“
Praktisch für Anfänger ist der Keyword Difficulty Score. Keywords mit schwacher Konkurrenz kannst du an hell- und dunkelgrünen Scores erkennen, was sehr gut für eine erste Einschätzung ist:

Achtung: Kennzahlen wie der „Keyword Difficulty Score“ sind nur bedingt aussagekräftig. Selbst, wenn deine Website noch neu oder unbekannt ist, kann es möglich sein, für Keywords mit gelben oder orangen Scores auf die erste Seite bei Google zu kommen.
Genial ist auch die Import-Funktion, mit der du Suchvolumen, CPC etc. von hunderten Keywords gleichzeitig überprüfen kannst:

So kannst du dir z. B. Keyword-Listen aus dem Google Ads Keyword-Planer oder einem anderen Tool exportieren und im KWFinder die Keyword-Daten abfragen.
Im Basic-Plan für etwa 49 $ im Monat hast du 100 Keyword-Abfragen täglich, was für den Anfang mehr als genug ist.
Dazu erhältst du im Rahmen der mangools Suite noch viele weitere nützliche Tools, wie den SERPWatcher zum Keyword-Monitoring.
Jetzt KWFinder 10 Tage kostenlos testen2.2 SE Ranking

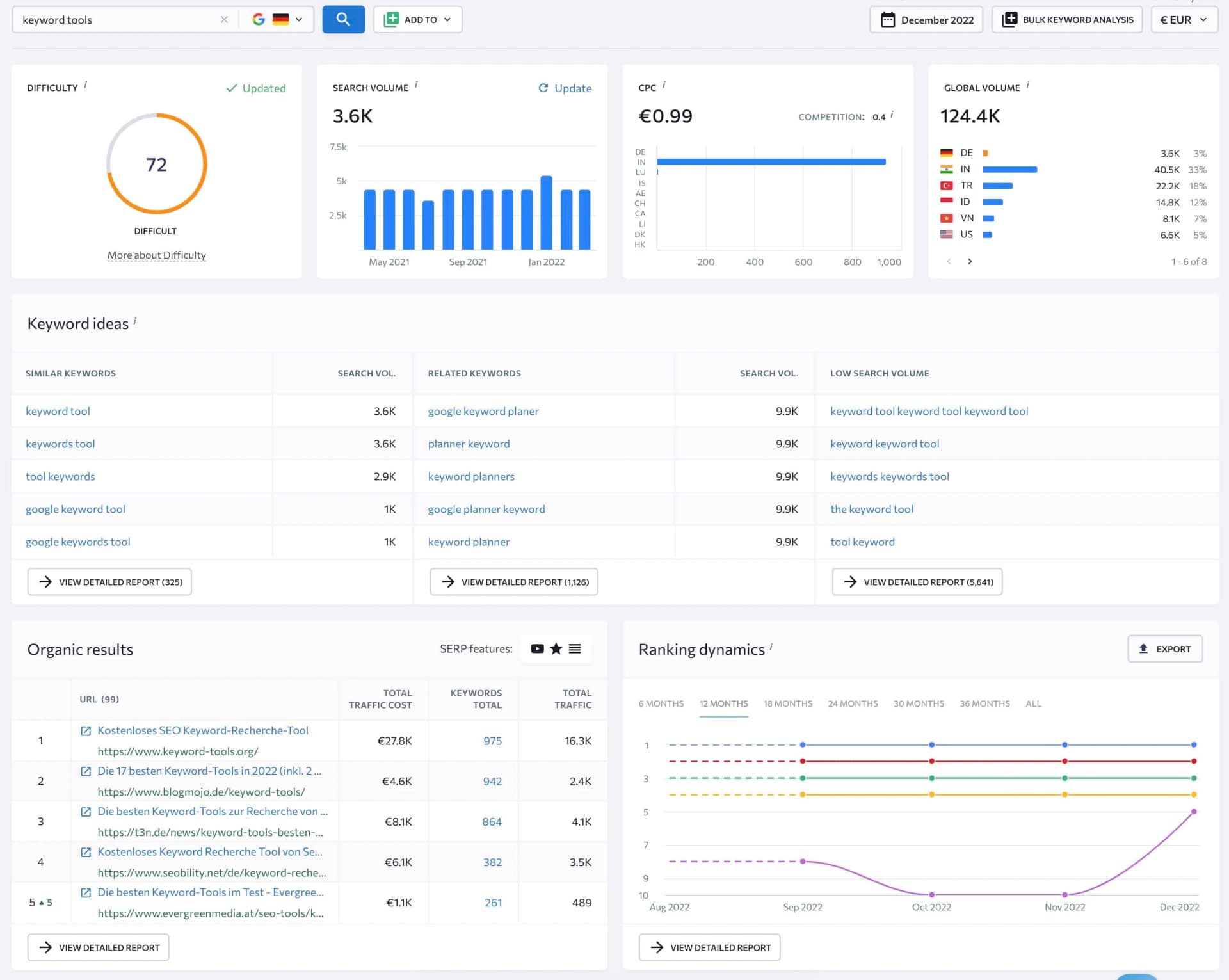
SE Ranking ist das aktuell beste All-in-one-Tool für Anfänger und enthält viele Funktionen zur Keyword-Recherche und -Analyse.
Es eignet sich hervorragend dazu, ein einzelnes Keyword zu analysieren. Es zeigt nicht nur viele verschiedene Kennzahlen zu einem Keyword an, aber ist im Gegensatz zu Semrush, ahrefs und Co. deutlich übersichtlicher:

Zudem kannst du dir Ideen, wie ähnliche oder verwandte Keywords zu jedem Keyword anzeigen lassen:

Besonders gut gefällt mir übrigens der Report „Ranking dynamics“. Damit kannst du monatlich sehen, wie sich die Rankings für ein Keyword entwickelt haben:

Aber das ist nicht alles.
Es bietet viele weitere SEO-Funktionen, die Profi-Tools wie Semrush, ahrefs und SISTRIX auch bieten:
- Ranking-Analyse einzelner Seiten oder Domains
- Backlink-Checker
- einen umfassenden Site Audit
- einen Content-Editor (vergleichbar mit dem von Surfer SEO)
- einen sehr guten Rank-Tracker auf dem Markt (die Basis-Funktion von SE Ranking)
SE Ranking bietet jedoch eine deutlich übersichtlichere Benutzeroberfläche, ist viel einfacher zu bedienen und kostet zudem weniger als die Hälfte:
Die Pro-Version von SE Ranking kostet bei wöchentlichen Keyword-Checks und jährlicher Zahlungsweise gerade einmal 55 $ pro Monat. Die Pläne von Semrush, SISTRIX, ahrefs und Co. gehen bei ca. 120 bis 140 $ pro Monat los.
2.3 Ubersuggest

Ursprünglich war Ubersuggest nur ein einfaches Suggest-Tool.
Seit Internetmogul Neil Patel es übernommen hat, wurde es runderneuert und um zahlreiche Funktionen ergänzt:
Du kannst damit z. B. die wichtigsten Daten (Suchvolumen, CPC etc.) einzelner Keywords abfragen, dir relevante Keywords zu einem Thema anzeigen lassen, bekommst eine Übersicht über die aktuellen Suchergebnisse eines Keywords und kannst sogar Mitbewerber finden und ihre Rankings analysieren.
Auch die Funktion „Top Seiten“ ist nützlich. Damit kannst du sehen, welche Seiten einer Domain am meisten Traffic bekommen und für welche Keywords diese ranken:

Also alles, was das (Anfänger-)Herz begehrt!
Allerdings:
Zur normalen Keyword-Recherche ziehe ich den KWFinder vor, da mir die Benutzeroberfläche besser gefällt.
Zur Konkurrenz-Analyse, also zum Untersuchen der Rankings einer Domain oder einer URL, ist SE Ranking deutlich besser geeignet, da die Ergebnisse durchsuch- und filterbar sind, mehr Keyword-Daten angezeigt werden und man mit der Analyse mehr in die Tiefe gehen kann.
3. Suggest-Tools
Wenn du ein Keyword in ein Suggest-Tool eingibst, bekommst du eine Liste mit Keyword-Vorschlägen (ohne Suchvolumen und andere Daten) ausgegeben. Diese kannst du wiederum als Liste in den KWFinder oder ein anderes Tool eingeben.
3.1 LowFruits (Geheim-Tipp!)

LowFruits ist ein super spannendes Keyword-Tool, das ich erst vor einiger Zeit entdeckt habe.
Du kannst damit importierte Keyword-Listen oder vom Tool generierte Suggest-Vorschläge für ein eingegebenes Seed-Keyword analysieren.
Aber mit einem besonderen Twist:
Es führt eine Konkurrenzanalyse durch, die nicht nur auf Backlink-Kennzahlen wie DR oder DA beruht, wie bei KWFinder, ahrefs und Co., sondern noch weitere Anzeichen in Betracht zieht und dir „Schwachstellen“ in den SERPs aufzeigt.
Es nutzt dabei viele der Anzeichen, die ich in meinem SEO-Kurs zusammengestellt habe, weshalb ich sofort verliebt war.
Ein absoluter Geheim-Tipp!
3.2 seospark

seospark (ehemals Hypersuggest) ist ein tolles Tool, das Autocomplete-Vorschläge aus vielen verschiedenen Quellen generieren kann wie:
- W-Fragen (aus der Google-Suche)
- Google Images
- Google Shopping
- Google News
- YouTube
- Amazon
- eBay
Es ist dabei einfach bedienbar und übersichtlich gehalten.
Generierte Keywords können in die Zwischenablage kopiert oder in verschiedenen Formaten (CSV, Excel, TXT, JSON, XML oder SQL) exportiert werden.
Ich nutze seospark vor allem, um mir einen schnellen Überblick über die Long-Tail-Keywords eines Themas zu verschaffen oder um meine Keyword-Cluster um Daten von YouTube, Amazon oder eBay zu ergänzen.
3.3 AnswerThePublic

AnswerThePublic ist ein großartiges Keyword-Tool, um Unterthemen-Keywords zu finden.
Es sammelt Vorschläge aus der Google-Suche und ordnet sie nach Präpositionen und Fragen:

Es eignet sich auch sehr gut dazu, die verschiedenen Suchintentionen hinter einem Keyword herauszufinden und die Zielgruppe besser kennenzulernen.
Aus dem obigen Diagramm lässt sich zum Beispiel ablesen, dass Nutzer, die nach dem sehr allgemeinen Keyword suchmaschinenoptimierung bei Google suchen:
- auf den Plattformen Jimdo und WordPress unterwegs sind
- hauptsächlich Anfänger sind
- kleine und mittlere Unternehmen sind, wie z. B. Ärzte, Hotels, Rechtsanwälte, Fotografen etc.
- eine Anleitung oder Übersicht dazu lesen möchten
Das hilft dir erstens dabei, deine Inhalte besser auf die Bedürfnisse von Suchmaschinen-Nutzern zuzuschneiden und ihre Fragen besser zu beantworten.
Zweitens kannst du die verschiedenen Aspekte eines Themas besser überblicken. Somit wird es für dich leichter, Blogartikel inhaltlich zu strukturieren und Zwischenüberschriften zu finden.
Einziges Manko:
AnswerThePublic zeigt keine Keyword-Daten wie Suchvolumen, CPC und Co. an. Dafür benötigst du noch ein weiteres Tool.
4. Tool-Suites
Tool-Suites bieten bei der Keyword-Recherche zwei entscheidende Vorteile gegenüber klassischen Keyword-Tools:
Erstens haben sie eine größere Datenbasis. Das heißt, du bekommst dort Keywords angezeigt, die du bei Ubersuggest bzw. dem KWFinder nicht finden würdest. Zudem sind die dazugehörigen Daten, z. B. das Suchvolumen, zuverlässiger.
Zweitens erlauben sie die Keyword-Analyse auf Domain-Ebene. Das heißt, du kannst dir anzeigen lassen, für welche Keywords eine Website und deren Unterseiten genau ranken.
4.1 ahrefs

ahrefs (ausgesprochen „Ejtschreffs“) ist seit einigen Jahren das beste Allround-Tool für SEO, das es auf dem Markt gibt.
Es gibt zwar SEO-Tools, die einzelne Aspekte besser können, wie On-Page-Analysen oder Keyword-Recherche. Aber an das Gesamtpaket von ahrefs kommen andere Profi-Tools wie SISTRIX, XOVI, Moz, Majestic oder Semrush nicht heran.
Die Spezialität von ahrefs ist seit jeher die Backlink-Analyse. in welcher es durch seine riesige Datenbasis aus 35 Billionen externen Links viele andere Tools in den Schatten stellt.
Das Gleiche gilt für Keyword-Recherche: ahrefs hat eine riesige Datenbank mit über 28,7 Milliarden Keywords.
Die Recherche ist über den Keyword Explorer möglich:

Dieser zeigt nicht nur diverse Keyword-Ideen für ein eingegebenes Keyword an (Keywords mit gleichen Wörtern, Suchvorschläge und Keywords, für welche die Top-10-Webseiten auch ranken), sondern auch Daten wie z. B.:
- Suchvolumen
- den Oberbegriff (zur besseren Einordnung in ein bestimmtes Thema)
- CPC (Cost-per-Click)
- die Keyword-Schwierigkeit
- wie das Verhältnis zwischen Suchen mit Klicks und ohne Klicks ist
Bei der Keyword-Analyse auf Domain-Ebene zeigt sich die klare Überlegenheit gegenüber Semrush. Die Übersicht der Top-Seiten sieht zwar ähnlich aus, für manche Seiten findet ahrefs jedoch deutlich mehr Keywords.
ahrefs findet beim Brutto-Netto-Rechner z. B. 2.967 Keywords, was knapp 1.300 Keywords mehr sind als bei Semrush:

4.2 Surfer SEO

Surfer SEO ist das SEO-Tool, das ich aktuell am zweitmeisten nutze (direkt hinter ahrefs) und eines der Tools, das meiner Meinung nach das größte Potenzial hat, irgendwann alle anderen Tools zu ersetzen.
Ich nutze es vor allem für folgende drei Dinge:
1. Detaillierte Analyse der Top 10
Keyword-Recherche sollte immer eine eingehende Analyse der Top 10 umfassen, also der Seiten, die schon für das Keyword ranken.
Das ist mit Abstand der einfachste Weg, um herauszufinden, welche Art von Inhalten Google-Nutzer erwarten (Blogartikel, Produktkategorie, Preisvergleich etc.) und wie die Inhalte aussehen müssen.
Und Surfer SEO treibt diese Analyse auf die Spitze. Das Tool zeigt dir unter anderem Korrelationen und Empfehlungen an für:
- Dichte und Anzahl an Keywords im Content
- Anzahl der Wörter
- Anzahl interner und externer Links im Content
Für das Keyword „seo tools“ kannst du mit Surfer SEO z. B. sehen, dass die durchschnittliche Wörter-Anzahl in den Top 10 bei ca. 4.400 Wörtern liegt. Das heißt, mit Content, der 500 bis 1.000 Wörter hat, würde ich wahrscheinlich nicht weit kommen:

2. Keyword-Cluster finden
Surfer SEO bietet neben der SERP-Analyse ein mächtiges Keyword-Recherche-Tool.
Damit kannst du dir zu einem eingegebenen Seed-Keyword, wie „meditation“, relevante Themen / Keyword-Cluster anzeigen lassen:

Gegenüber anderen Keyword-Tools wie UberSuggest und dem KWFinder hat das den Vorteil, dass du nicht nur das Suchvolumen für ein einzelnes Keyword, sondern das gesamte Thema siehst und du passende Synonyme bekommst.
3. Content Editor
Der Content Editor ist das eigentliche Herzstück von Surfer SEO. Er zeigt dir, welche Phrasen und Wörter für ein besseres Ranking wichtig sein könnten und wie viele Wörter, Überschriften, Absätze und Bilder ein Artikel idealerweise enthalten sollte.
Damit kannst du die Erkenntnisse aus dem SERP Analyzer praktisch umsetzen, ohne selbst in die Tiefe bei der Analyse gehen zu müssen.
Ich versuche für meine Blogartikel auf einen Content Score von mindestens 75 zu kommen (Scores darüber sorgen oft für eine schlechtere Lesbarkeit):

4.3 Semrush

Semrush (ausgesprochen „Sämmrasch“) ist seit eh und je das Tool zur Konkurrenzanalyse.
So zeigt es z. B. die allgemeine Sichtbarkeit einer Domain und alle Keywords an, für die eine Domain rankt. Sortierbar nach Suchvolumen, geschätztem Traffic pro Keyword und vielen anderen Kennzahlen:

Auch kannst du dir anzeigen lassen, über welche Unterseiten der meiste Traffic kommt und für welche und wie viele Keywords diese ranken.
So lässt sich zum Beispiel herausfinden, dass Spiegel Online viele Suchmaschinen-Besucher über einen Brutto-Netto-Rechner bekommt (vierte Seite von oben):

Meine Lieblingsfunktion bei Semrush ist jedoch mit Abstand das Keyword Magic Tool. Es handelt sich dabei um ein klassisches Keyword-Tool, das Keyword-Vorschläge ausgibt und Suchvolumina anzeigt.
Aber mit einem genialen Twist.
Denn es gruppiert Long-Tail-Keywords nach Oberkategorien (linke Spalte). So kannst du gleich sehen, für welchen Aspekt eines Keywords sich Suchende am meisten interessieren:

4.4 SISTRIX

SISTRIX ist eine umfangreiche Tool-Suite, die sich vor allem bei deutschen SEOs großer Beliebtheit erfreut.
Ich muss allerdings zugeben:
SISTRIX spielt bei meinen alltäglichen SEO-Aufgaben keine große Rolle. Für Keyword-Recherche, SERP-Analyse, Backlink-Checks und Co. nutze ich lieber ahrefs, Surfer SEO und Semrush.
Es gibt allerdings eine Sache, für die ich SISTRIX richtig genial und besser geeignet finde als alle anderen SEO-Tools:
Für die Analyse von Google-Updates.
Dazu sind zwei Funktionen super hilfreich:
1. Der Sichtbarkeitsindex (SI)

Der Sichtbarkeitsindex (kurz SI) von SISTRIX hat sich über die Jahre zu einer der Standard-Kennzahlen in der SEO-Szene entwickelt.
Er kombiniert die Anzahl der Keywords, für die eine Domain rankt, mit dem Suchvolumen dieser Keywords sowie der Klickrate der Position. Dabei setzt er sich laut SISTRIX aus 100 Millionen Datenpunkten zusammen.
Der SI bietet dir ein besseres Gesamtbild über die Sichtbarkeit einer Domain als isolierte Kennzahlen, wie die Position in der Google Search Console oder (tatsächliche oder geschätzte) Traffic-Angaben.
2. SERP-Vergleich
Die zweite Funktion von SISTRIX, die ich sehr gerne zur Analyse von Google-Updates nutze, ist der SERP-Vergleich:

Dieser ermöglicht es dir, die Suchergebnisse eines Keywords an zwei bestimmten Tagen zu vergleichen. Also zum Beispiel einen Tag vor einem Google-Update und einen oder mehrere Tage danach.
So kannst du genau nachvollziehen, welche Seiten mit einem Update für bestimmte Keywords gewonnen oder verloren haben.
5. Keyword-Generatoren
Mit einem Keyword-Generator kannst du verschiedene Keyword-Bestandteile miteinander kombinieren.
Das ist nützlich, wenn du schon weißt, wie deine Keywords aufgebaut sind.
Die generierte Liste kannst du anschließend in andere Tools eingeben, wie den KWFinder oder ahrefs, um Suchvolumen, Konkurrenz und CPC vergleichen zu können.
Beispiele für mögliche Kombinationen:
- Testberichte [produkt] + [testbericht/erfahrungen/test]
- Produktvergleiche: [produktkategorie] + [test/vergleich/bestenliste/testbericht/erfahrungen]
- Local SEO: [ort] + [dienstleister] (für Local SEO)
- Online-Shop: [produkt] + [kaufen/rezensionen/bewertungen/erfahrungen/preis]
5.1 Keyword-Generator von Blogmojo

Es gibt zahlreiche Keyword-Generatoren als kleine Tools im Netz. Da ich mit keiner so richtig zufrieden war, habe ich einen eigenen Keyword-Generator programmiert.
Er ist kostenlos und ohne Anmeldung nutzbar.
Er ermöglicht die Kombination aus bis zu vier Keyword-Listen und bietet viele erweiterte Einstellungen, z. B. das Entfernen von Duplikaten oder die Umwandlung in Kleinbuchstaben.
Du kannst dir deine Keywords zudem als Broad Match, Phrase Match und/oder Exact Match ausgeben lassen:

Dementsprechend lässt sich mein Tool nicht nur für SEO, sondern auch gut für Google-Ads-Kampagnen nutzen.
6. Browser-Erweiterungen
Hier findest du Browser-Erweiterungen, die du zur Keyword-Recherche nutzen kannst:
6.1 Keyword Surfer

Surfer SEO ist in der SEO-Szene mittlerweile sehr bekannt, die dazugehörige Chrome-Erweiterung weniger.
Sie heißt Keyword Surfer und zeigt dir Synonyme und weitere Keyword-Ideen zu deinen eingegebenen Keywords direkt in der Google-Suche an:

Zudem kannst du mit dem Tool die Suchergebnisse näher analysieren. Es zeigt dir z. B. an, wie oft ein Keyword in der exakten Reihenfolge auf einer Seite vorkommt und wie viele Wörter eine Seite enthält.
Nicht nur unter jedem Suchergebnis, sondern auch zusammengefasst als Grafik:

PS: Der Keyword Surfer erfordert keinen Account von Surfer SEO. Wie cool ist das denn?
6.2 Keywords Everywhere

Keywords Everywhere ist eine sehr nützliche kleine Browser-Erweiterung für Chrome und Firefox.
Sie zeigt überall Keywords und dazugehörige Daten an (wie z. B. Suchvolumen und CPC), wo es nützlich sein könnte.
Zum Beispiel in der Google Search Console:

Oder in Answer The Public, wodurch es vom Keyword-Generator zum (fast) vollwertigen Keyword-Tool wird:

Folgende Websites oder Dienste werden von Keywords Everywhere unterstützt:

Genial, oder?
Es gibt allerdings einen großen Wermutstropfen:
Keywords Everywhere ist für deutsche Keywords nur bedingt brauchbar.
Der Grund:
Deutschland zählt nicht zu den unterstützen Ländern. Bislang zeigt die Browser-Erweiterung nur globale Keyword-Daten und Daten aus englischsprachigen Länder wie die USA, Kanada, Großbritannien, Indien, Neuseeland, Australien und Südafrika:

Das heißt, du bekommst nur dann recht verlässliche Daten, wenn ein Keyword ein oder mehrere deutsche Wörter enthält.
Bei Markennamen und englischen Wörtern oder Phrasen hingegen liegt das globale Suchvolumen deutlich über dem Suchvolumen im deutschsprachigen Raum.
7. Sonstige Keyword-Tools
Hier findest du sonstige Keyword-Tools, die nicht in die anderen Kategorien passen:
7.1 SearchVolume.io (Geheim-Tipp!)

Es wird immer schwieriger, kostenlos das Suchvolumen von Keywords herauszufinden:
Der Keyword-Planer von Google Ads zeigt schon seit 2016 kein exaktes Suchvolumen mehr an und auch die meisten anderen Tools haben nach und nach ihre kostenlosen Basis-Versionen stark eingeschränkt.
Was auch nicht verwunderlich ist, denn Daten kosten Geld...
Eine der wenigen verbliebenen Möglichkeiten ist SearchVolume.io.
Zwar kann das Tool keine Keyword-Vorschläge generieren, dafür kannst du aber eine Liste von bis zu 800 Keywords eingeben (z. B. exportiert von aus dem Google Ads Keyword-Planer oder aus einem Suggest-Tool) und bekommst dafür das Suchvolumen angezeigt:

8. Welche Tools nutzt du selbst und wofür?
Am häufigsten nutze ich den Keyword Surfer, ahrefs, KWFinder, Surfer SEO und seit neustem auch SE Ranking.
Alle Tools außer nutze ich als Bezahl-Version.
Denn bei SEO gilt:
Wer die meisten und genauesten Daten hat, ist klar im Vorteil.
Allerdings bin ich auch jemand, der unnormal viel Keyword-Recherche macht. Ich abonniere Tools oft nur, weil sie ein oder zwei Funktionen besser können als andere.
Hier habe ich dir mal zusammengestellt, wozu ich welches Bezahl-Tool nutze:
- KWFinder: Import-Funktion, sehr akkurater Keyword Difficulty Score, allgemein gut zum Finden von Keyword-Ideen
- SE Ranking: Super zur schnellen Analyse eines Keywords inkl. der SERP-Historie, sehr guter Rank-Tracker
- Surfer SEO: Tiefere Analyse der Top 10 (Wie muss der Content aussehen, damit er rankt?), Keyword-Cluster finden
- Keyword Surfer: Schnelles Checken des Suchvolumens eines Keywords, Anzeige relevanter Keywords und deren Suchvolumen
- Semrush: Keyword Magic Tool (ich liebe es!) und Konkurrenz-Analyse (Rankings und Backlinks einzelner URLs)
- LowFruits: Finden von einfachen Keywords in langen Keyword-Listen
- ahrefs: Analysieren riesiger Keyword-Listen, Konkurrenz-Analyse (Herausfinden am meisten verlinkter und besucherstärkster Seiten eine Website, inkl. Keywords), Detail-Daten zu Keywords, SERP History, Content Explorer zum Finden von viralem Content
- SISTRIX: Analyse von Google-Updates
Eine Übersicht über alle SEO-Tools, die ich selbst nutze oder wärmstens empfehlen kann, findest du übrigens hier: Die 18 wirklich besten SEO-Tools in 2025 (10 kostenlos)
9. Welche Tool-Kombinationen für welches Budget?
Nicht jeder kann oder möchte 100, 300 oder 500 € im Monat für verschiedene Tools ausgeben.
Deshalb habe ich dir im Folgenden mal zusammengestellt, welche Tool-Kombinationen (im Englischen „tool stacks" genannt), ich für welches Budget empfehlen würde.
Kein Budget
- Keyword Surfer (Suchvolumen, Suchergebnisse und relevante Keywords zu einem Keyword herausfinden)
- Google Ads Keyword-Planer (um Keyword-Ideen zu generieren oder den CPC herauszufinden)
- Google Suggest (um Keyword-Ideen zu generieren)
- AnswerThePublic (für Unterthemen-Keywords)
- SearchVolume.io (um die Suchvolumina herauszufinden)
- ggf. gelegentlich Trial-Versionen von Bezahl-Tools
Achtung: Ich empfehle dir, zumindest ein allgemeines Keyword-Tool wie den KWFinder zu nutzen. Das kostet zwar 45 bis 50 € pro Monat, aber dadurch sparst du enorm viel Zeit. Du kannst natürlich auch Gratis-Tools nutzen, aber dann musst du dir die Daten aus verschiedenen Tools zusammenklauben, was super aufwendig ist.
Unter 50 € im Monat
- mangools Basic (enthält KWFinder) oder SE Ranking Essential (mit wöchentlichem Tracking)
50 bis 100 € im Monat
- SE Ranking Pro (mit wöchentlichem Tracking)
- Surfer SEO Essential
100 bis 150 € im Monat
- Surfer SEO Basic
- ahrefs Lite
Um noch einmal kurz zusammenzufassen, wo die Prioritäten liegen:
Als allererstes benötigst du ein allgemeines Keyword-Tool, um dir Keyword-Ideen mit den dazugehörigen Suchvolumina und der Konkurrenz-Stärke anzeigen zu lassen. Als Einstieg eignen sich der KWFinder oder SE Ranking am besten.
Dein weiterer Fokus sollte auf Konkurrenz- und SERP-Analyse liegen.
10. FAQ
Hier findest du Antworten auf häufige Fragen zum Thema Keyword-Tools:






